Jump to content

Recommended Posts

Posted (edited)

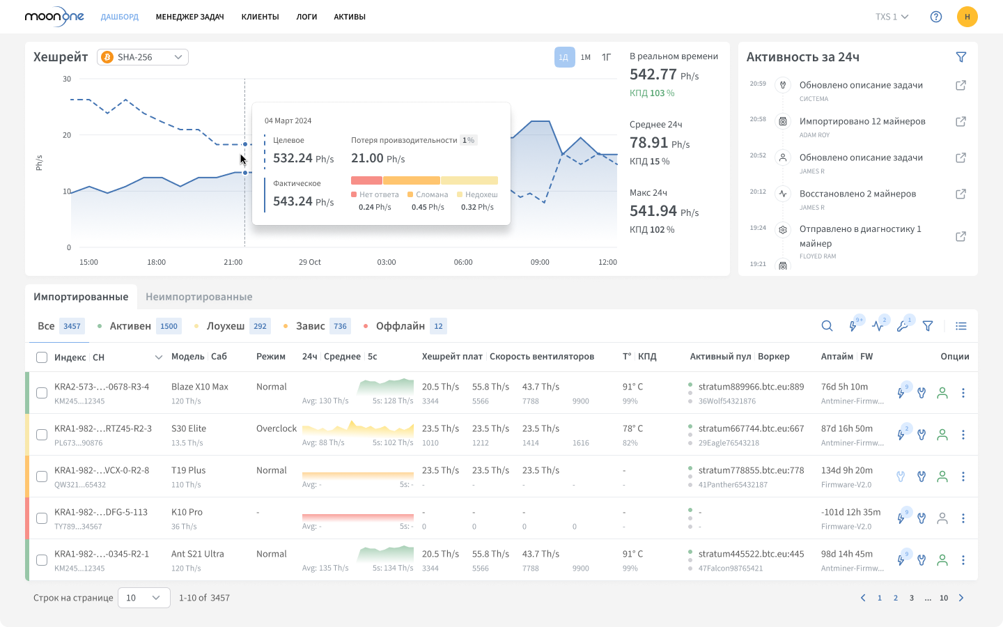
Moonone - система мониторинга асиков и управление майнингом с автоматизацией.

Что такое Moonone?

 

Moonone — профессиональная платформа для мониторинга асиков,  автоматизации и управления майнингом, позволяющая в реальном времени контролировать

десятки тысяч ASIC-майнеров, автоматически устранять сбои, выполнять массовые операции и управлять сотрудниками и клиентами

в едином удобном интерфейсе с полной прозрачностью, аналитикой и высоким уровнем безопасности.

 

 

 

Importedfresh.thumb.png.92435188870013c1dd7f71a2f0e632ad.png

Управляйте питанием майнеров по расписанию 

Если у вас жёсткие требования от энергокомпании и нужно отключаться точно по расписанию и ни минутой позже.

 

🗓 гибкие расписания по дням недели с учётом часовых поясов;
⏱ до 5 временных слотов в день с шагом 10 минут — без пересечений и логических ошибок;
🌙 корректная работа ночных интервалов с переходом через 00:00;
📌 разовые расписания для праздников, ремонтов и отдельных событий — без изменений в основном графике;
⚠️ система предупреждает о пересекающихся расписаниях;
📊 наглядная сводка — вся логика расписания видна до применения.

image.thumb.png.8ff38ec59721f7ad061e972c77715e2e.png

 

Как работает автоматизация?

 

Moonone в режиме реального времени отслеживает работу ASIC-майнеров, выявляет снижение производительности и устраняет проблемы

до того, как они повлияют на хешрейт — полностью автоматически, без участия человека.

 

Система диагностирует аномалии и запускает автоматическое восстановление, что снижает риски поломок, сохраняет оборудование

и обеспечивает стабильную работу дата-центра с эффективностью до 99,7%.

AD_4nXcufWv0BDcwj5KLxuPbCoPXDChkDx6sBO9UYEeG5hUKoBcvcP8t4ARE4NGgY54Q-BK3Anz1iAtl-vGkDfkVaGIXNtTs2DLA8OoKYedXT1Fv7JtRLwCmv4ZbX6i8WEwXW-PzIzup?key=UqM72UAS_OfwDIzLwgWuWA

 

Если автоматическое восстановление не помогает, Moonone создаёт задачу для техника — с точным описанием неисправности и местоположением устройства.

 

AD_4nXcUxM6nDhEi2w1HGm0birGZ4mA5YrfeNJgwYi27V2jiLKRMA0caVfbzTeg1SW1E2fcSocCY0McN0fvGxbDncj3rbT-2yDmYsRNP0nYYvBBYGBj4GiZMfCaYIB3jxZ8Hv2iMIp0?key=UqM72UAS_OfwDIzLwgWuWA

 

Как система узнает причину неисправности?

 

Встроенный анализатор Kernel-логов глубоко исследует системные записи на техническом уровне и точно выявляет причины сбоев.

Эти данные используются при создании задачи — с подробным описанием и указанием места возникновения проблемы,

что сокращает время на ремонт в 4 раза.

 

AD_4nXcPXAKJbt2ESceTENh03qaZFmBZ2nM6WIW7unvMV81RdwwCVPIrfswAOVtPccKBvWfOibaGO2LbkIIgoIfqDYuEbpFC6ofvlnnjOUw8gpte9dQogwhWXyPHxAvROVoXIRwwWi8?key=UqM72UAS_OfwDIzLwgWuWA

 

 

Как работает менеджер задач в Moonone?

 

Менеджер задач — единое пространство для учёта всех проблем и действий по их решению.

Задачи создаются автоматически системой и вручную сотрудниками.

Больше не нужно постоянно проверять панель мониторинга — все важные инциденты собраны и под контролем через задачи.

 

 

AD_4nXcVINUeWhgAS1qmR8el2RgD1U2xVqEDkoa5345dLY1CIsA7GDkrw56ivqj6zCOWBzFPfAoGTOhHJhXkXH-U4lPjcwGyI4uqNQJYhlF5mkp5FTD96hnLeloRFYxhb0KGS2l48tw6?key=UqM72UAS_OfwDIzLwgWuWA

 

 

Управляйте задачами в том формате в котором ваши сотрудники работают быстрее:

список для быстрого обзора или доска для визуального контроля прогресса.

AD_4nXfhNLmoC8KIEGXnXxgGtsyojSRWxQmeD4sVkvU5KfpHmGiJH-C5qCXGufppGYcm1SwTQp5oMTdRda-JQr_lSVzlQb-3_tkgHSFQa-XBMxewBaSCE6cPQANYq3G2QdGkovnUBTmP?key=UqM72UAS_OfwDIzLwgWuWA

 

Полный контроль над майнерами из любой точки мира

Уникальная функция — удалённый доступ к интерфейсу майнера из любой точки мира для управления майнингом в реальном времени.

AD_4nXfZuIf4qUAtAs5dA2aqqQivh9mwH3Q1wDsQGIc2cockocW4cB-AaqDN1c8-cNXPefmGpuMI_dCbGBVc_VvL0jF8D31khQYqZ8mxrAGqjZngJIUjM7Z8EMonLf2zrLtlayLSbmE?key=UqM72UAS_OfwDIzLwgWuWA

 

 

 

Налоговый учет майнинга: отчет по майнингу и управление налогами

 

Отчет майнера дешевле чем у бухгалтера.

Система Moonone автоматически формирует точные ежеквартальные XML-отчёты, соответствующие требованиям ФНС.

 

 

nalogpvaya-otchetnost-maynera.thumb.png.6ca40c856737caed3789fb65ccef22f5.png

 

 

 

Какие ASIC-майнеры можно подключить к Moonone ?

 

Система поддерживает майнеры следующий производителей:

 

  • Antminer 
  • Whatsminer
  • Avalon
  • Iceriver
  • Elphapex
  • Innosilicon

 

Как система работает с прошивками?

 

  • Для подключения к Moonone не нужно устанавливать специальную прошивку

  • Автоматическое отображение версии прошивки прямо в дашборде

  • Массовое обновление прошивок сразу на сотнях или тысячах устройств

  • Поддержка кастомных и прошивок производителя (VNISH, PITBIT и др.)

  • Автоматическое обновление прошивок без участия техников

  • Интеграция прошивок пользователя по запросу

 

 

Кому подходит moonone?

 

  • Операторам майнинговой инфраструктуры с 1 000 до 100 000 устройств

  • Хостингам и майнинг-отелям у которых есть клиенты

  • Майнерам с распределённой инфраструктурой и высокой стоимостью простоя

  • Майнерам, которым нужно отключаться по расписанию от энергокомпаниий

  • Всем майнерам, которые заботятся о возврате инвестиций

 

 

Доказано в реальных условиях

 

  • 350+ МВт под управлением

  • 99,7% uptime

  • 65000+ ASIC-майнеров в управлении

  • Применяется в промышленных дата-центрах

  • Создана майнерами — в реальных условиях майнинг-инфраструктуры

 

 

Результаты после внедрения

 

  • Время реакции техника на сбой сокращено с 3 часов до 10 минут

  • Нагрузка на техперсонал снижена до −75%

  • Повышена доступность оборудования до 99,7% и выше

  • +5-15% к хешрейту, «тихие» ошибок сведены к минимуму

 

 

Планы подключения

 

  • White — прозрачный майнинг, базовый мониторинг и отчет по налогам

  • Scale — полная автоматизация дата-центров, обновление прошивок, управление питанием по расписанию, налоговые отчёты, клиенты и другое

  • Enterprise  — индивидуальный тариф, кастомизация, API, white-label, премиум-поддержка 24/7

 

Бесплатный пробный период с полным доступом к функциям. 

Напишите в Telegram: https://t.me/moonone_mining

 

Как начать работу с Moonone?

  • Зарегистрируйтесь на портале системы: https://portal.moonone.online/ru/auth/login

  • Ознакомьтесь с требованиями к оборудованию: https://help.moonone.io/ru/nachalo-raboty/prepare_hardware

  • Установите Moonone Agent — локальное ПО, которое собирает телеметрию и логи, принимает команды, не передавая приватные данные за пределы вашей сети

  • Агент начинает взаимодейстовать с асиками и облачным интерфейсом Moonone

  • Управляете майнерами  удаленно из любой точки мира через удобный веб-интерфейс

 

 

Как Moonone работает если у меня несколько майнинговых объектов?

 

Распределённая архитектура объединяет все фермы в одном аккаунте, независимо от расположения

 

Различные сценарии развёртывания, примеры:

 

— один компьютер на контейнер (до 500 майнеров)

— один сервер на несколько контейнеров (средние и крупные фермы)

— один сервер на площадку (десятки тысяч устройств)

 

Контакты и полезные ссылки

🌐 Сайт: moonone.ru - подробно о функциях и преимуществах системы
📱 Telegram: https://t.me/moonone_mining
💬 Telegram чат для пользователей: https://t.me/MoononeChat
📚 База знаний: https://help.moonone.io/ru

 

Будем рады вашим вопросам и обратной связи в этой ветке!

1-2.png

Edited by Moonone
Posted

Привет, сообщество Bits Media!

 

За это лето мы выпустили ряд важных обновлений Moonone, которые помогают дата-центрам повысить эффективность управления майнингом и снизить время простоя оборудования.

 

🔗 Watcher URLs — безопасный доступ клиентов к данным без авторизации.
🧾 Автоматические отчёты для ФНС — упрощают налоговую отчётность.
📤 Экспорт в .xlsx — удобная выгрузка данных для анализа.
🚩 Алерты о даунтайме — оперативные уведомления о сбоях.
🖥 Фильтры и сортировка — быстрый доступ к необходимой информации.
️ Прошивки в Дашборде — актуальная версия прошивки всегда под рукой.

 

Все функции доступны в тарифных планах Moonone.

 

🎯 Хотите увидеть, как Moonone может повысить эффективность работы вашей площадки?


Мы предлагаем пилотное внедрение Moonone с полным функционалом на 30 дней и интеграцией за 3–5 дней + совместный кейс, подтверждающий эффективность, который вы сможете использовать для привлечения клиентов.

 

Если у вас ферма от 500 ASIC и вы готовы поделиться результатами — напишите нам в Telegram.

 

Количество мест ограничено — станьте одним из первых, кто внедрит Moonone и получит полный доступ к платформе.

 

🔥 Следите за обновлениями — скоро выйдут новые важные функции.

Posted

Привет, сообщество Bits Media! 👋

 

Продолжаем рассказывать о возможностях платформы Moonone.

Для владельцев небольших ферм у нас есть тариф Forever Free — бесплатный мониторинг до 20 ASIC-майнеров.

 

🛠️ Почему мониторинг важен для небольших ферм?
Когда майнеров немного, каждый из них — важный источник дохода. Потеря даже одного устройства сказывается на прибыли, а постоянно следить вручную — сложно и неэффективно.

 

Что даёт Moonone?
🔍 Раннее обнаружение проблем — пока они не привели к простою
🚨 Быстрая реакция на перегрев, падение хешрейта и другие сбои
⏱️ Сокращение времени простоя благодаря удалённому управлению
🗂️ История работы оборудования — чтобы понять что происходит
💡 Экономия времени и сил — без постоянных ручных проверок

 

🌐 Как это работает?
Moonone — веб-платформа с доступом 24/7 с любого десктопа. Контролируйте майнеры из любой точки и в любое время.

 

👉 Зарегистрируйтесь и подключите ферму — тариф Forever Free будет всегда бесплатным!

 

Какие базовые функции мониторинга важны вам при работе с небольшой фермой?

 

Наши ссылки:

Сайт Moonone: https://moonone.ru

Telegram Чат Moonone: https://t.me/MoononeChat

База знаний: https://help.moonone.io/ru/

Posted

Привет, сообщество Bits Media! 👋

 

Надеемся, ваши майнеры работают на полную мощность и хешрейт радует.

 

У нас для вас есть полезные обновления по прошивке Vnish в системе Moonone.

 

image.thumb.png.272e0e760793952c617ae0c8a3670de6.png

 

Мы улучшили стабильность и точность мониторинга майнеров:

  • Dynsub — производительность рассчитывается относительно активного пресета, точнее статусы и расчёты

  • Лоухеш только по делу — ошибка фиксируется, если плата <75% нормы, ложные срабатывания исключены

  • Умная обработка ошибок без перезагрузки — безопасный режим восстановления для «обрыва цепи», дисбаланса доменов и сбоя автотюнинга

  • Корректные режимы — Normal соответствует первому доступному пресету, не ниже номинала

  • Полная информация о прошивке — версия и сборка

  • Сброс с предупреждением — предупреждение о потере MAC и переходе в «Неимпортированные»

  • Безопасная перезагрузка CV-плат — Restart mining вместо полной перезагрузки, сохранение конфигурации

Что это даёт: меньше ложных ошибок, надёжная работа без неожиданных перезагрузок, прозрачность статусов и полный контроль проблем.

 

Майните с любимой прошивкой и держите устройства под контролем ! 🚀

 

Наши ссылки:

Сайт Moonone: https://moonone.ru

Telegram Чат Moonone: https://t.me/MoononeChat

База знаний: https://help.moonone.io/ru/

  • 3 weeks later...
Posted (edited)

Привет, сообщество Bits Media! 👋

 

Для владельцев ASIC-майнеров на водяном охлаждениии у нас хорошие новости.


Теперь Moonone поддерживает:
💧 Antminer S21+ Hydro
💧 Antminer S19 XP Hydro
💧 Antminer S19 XP+ Hydro

 

Если вы работаете с гидроохлаждением, мониторинг асиков и управление майнингом в Moonone для вас останется таким же привычным: тот же интерфейс, те же функции. Единственное отличие — отсутствие отображения работы вентиляторов.

 

Вот пример Дашборда нашего клиента, который управляет Antminer S19 XP+ Hydro

 

image-21-3.thumb.png.5c0162cc82a8810b6ce4741e759e8f38.png

 

Всё ключевое остаётся под вашим контролем:


хешрейт и температура,
автодиагностика,
автоматическое восстановление ошибок,
менеджер задач и журнал событий,
контроль эффективности оборудования и многое другое.

 

Мы поддерживаем популярные линейки ASIC-майнеров — Antminer, Whatsminer, Avalon.

 

Также в Moonone есть возможность адаптации вашей прошивки, чтобы управление майнингом и контроль за устройствами осуществлялись в одной системе.

 

👉 Свяжитесь с нами, чтобы обсудить подключение вашего майнинг-хостинга к Moonone.

 

Edited by Moonone
Posted

Привет, сообщество Bits Media! 👋

 

Приглашаем майнеров на стенд Moonone на VII Crypto Summit 2025!

 

Промокод MOONONE дает скидку 10% на все категории билетов!

 

photo_2025-09-0913_20_07.thumb.jpeg.21aad8c2e29520fe5c58962fc0154944.jpeg

 

Подробности на официальном сайте cryptosummit.ru

 

📍 Дата и место

24–25 сентября 2025

МТС LIVE ХОЛЛ, Москва (ш. Энтузиастов, 5, стр. 2)

Posted

Привет, сообщество Bits Media! 👋

 

Продолжаем рассказывать о полезных функциях системы Moonone.

 

Нас часто спрашивают, как система Moonone защищает устройства клиента от не санкционированного доступа.

 

Наверняка эта проблема знакома каждому владельцу майнинг-хостинга: кто-то случайно или намеренно переключил пулы на одном или нескольких устройствах.

 

С системой Moonone вы всегда в курсе того, кто, что и когда делал с вашими устройствами:

 

Ролевой доступ — разрешения на конкретные действия с майнинг-оборудованием выдаёт только администратор, любой доступ возможен только после назначения пользователя и уровня прав.

 

Фиксация действий в логах — каждый вход, изменение конфигурации или смена параметров регистрируется в журнале с указанием пользователя и времени.

 

Защита от обхода системы — любые попытки войти в майнер напрямую через интерфейс и внести изменения автоматически возвращают устройство к заданной вами через Moonone конфигурации. Таким образом обойти систему не получится.

 

Что делать, если все-таки нужно зайти в интерфейс майнера?

 

В Moonone реализована функция безопасного удалённого доступа к интерфейсу майнера прямо из платформы. Вам не нужно физически присутствовать рядом с устройством, чтобы выполнить необходимые действия. 

 

Этот доступ также может выдавать или ограничивать только администратор.

 

Таким образом, управлять устройствами можно из любой точки, при этом все устройства остаются надёжно защищены.

 

Подробнее о том, чем полезен доступ в интерфейс асика через Moonone и о защите вашего майнинга от фрода, читайте в нашем блоге.

 

udalennoe-upravlenie-asikom-moonone.thumb.png.63554fc30f5a4c3788e9d99dab3203e4.png

  • 2 weeks later...
Posted (edited)

Привет, сообщество Bits Media! 👋

 

Сегодня расскажем об еще одной полезной функции нашей системы — о том, как работает налоговый учёт майнинга в Moonone.

 

До 1 октября всем ОМИ необходимо сдать квартальную отчётность в ФНС. Сделать это можно просто — с помощью налогового модуля.

 

Теперь не нужно объяснять бухгалтеру, что такое хешрейт, или разбираться в технических деталях — всё уже автоматизировано в Moonone — системе мониторинга асиков и управления майнингом.

 

Достаточно один раз внести реквизиты — и система сама будет собирать данные и автоматически формировать точные ежеквартальные XML-отчёты, соответствующие требованиям ФНС.

 

Готовый файл нужно скачать, заархивировать и отправить в ФНС, а отчёты можно создавать для любого количества юридических лиц.

 

 

Подключите налоговый модуль и сдавайте отчётность вовремя и без ошибок.

 

nalogpvaya-otchetnost-maynera.thumb.png.1a5751c681dba642636e91b95964086e.png

 

 

Напоминаем, что можно зарегистрироваться в Moonone и пользоваться любым тарифным планом 7 дней бесплатно!

 

Задать вопрос:

Telegram: https://t.me/moonone_mining

 

 

Edited by Moonone
добавлена ссылка на страницу
  • Moonone changed the title to Moonone — мониторинг асиков и управление майнингом с автоматизацией
  • 1 month later...
Posted

Привет, сообщество Bits Media! 👋

 

В Moonone появилась новая функция Управление питанием ASIC-майнеров по расписанию, которая помогает автоматизировать экономию энергии в периоды пиковых тарифов.

 

Теперь майнеры могут не просто снижать расходы, применяя разные стратегии для конкретных моделей устройств, включая оборудование в самые выгодные часы, но и стратегически управлять хешрейтом.

 

 Как работает управление питанием?

 

Задайте однократное или повторяющееся расписание для любой группы майнеров или всего объекта. Moonone автоматически и безопасно отключит питание устройств и включит их обратно по окончанию заданного вами периода. 

 

Особенно актуально для регионов с дифференцированными тарифами, когда стоимость электроэнергии в пиковые часы значительно выше базовой.

 

С Moonone вы видите полную картину работы фермы и управляете ей как единой системой.

 

👉 Хотите проверить, как это работает? Подключайте Moonone и управляйте расходами на электричество эффективно.

 

Напишите нам: Telegram: https://t.me/moonone_mining

 

image.thumb.png.e7c0320d5381fda5a64cd1873e394dd7.png

Posted

Привет, сообщество Bits Media! 👋

 

Moonone присоединяется к конференции The Trends & Форум промышленного майнинга 2025 в статусе Gold Партнёра — и мы приглашаем вас лично познакомиться с нашей системой для управления майнингом.

 

 📍 Дата и место: 18–20 ноября 2025, TAU, Москва


🎟 Используйте промокод FORUM20 и получите 20% скидку на любой билет на сайте форума https://forum.mining.ru

 

🚀 Что вас ждёт на стенде Moonone?


Каждый посетитель сможет пройти персональное демо Moonone и в деталях увидеть, как наша система помогает:
— управлять инфраструктурой как единым объектом,
— оптимизировать энергопотребление,
— защищать майнинг от рисков и несанкционированных изменений
 

 

🏆 ТОП-выбор операторов майнинг-центров за сокращение срока окупаемости и лёгкость масштабирования бизнеса.

 

Приходите на стенд Moonone. Будет интересно! 🚀

  • 4 weeks later...
Posted (edited)

Привет, друзья! 👋


Если вы давно хотели посмотреть, как работает Moonone, но ещё не дошли до демо — самое время!

 

На нашем сайте доступно онлайн-демо Moonone, где вы можете спокойно и в своём темпе изучить базовые функции системы:

 

Мониторинг и контроль майнеров
⚙️ Автоматическая диагностика и перезагрузки
🔒 Ролевой доступ и защита от несанкционированных изменений
📊 Массовые действия
🛠 Задачи на ремонт и многое другое.

 

И обязательно загляните в настройки — там вы сможете увидеть:
🔧 Настройки администратора: управление сотрудниками, правами, безопасностью
🏭 Настройки объекта: параметры объекта, автоматизация инфраструктуры

 

Так вы получите полное представление о том, как Moonone помогает управлять майнингом как бизнесом.

 

Всё доступно прямо в браузере — без установки, интеграций и ожиданий.

 

👉 Попробовать демо прямо сейчас: https://demo.moonone.io/api/login

 

Если после демо захотите увидеть расширенные возможности под вашу инфраструктуру — проведём персональный показ.

Пишите  https://t.me/moonone_mining 🚀

Screenshot 2025-12-08 at 14.38.37.png

Screenshot 2025-12-08 at 14.37.10.png

Edited by Moonone
  • 2 weeks later...
Posted

Привет, друзья! 👋

 

В Moonone вышла новая функция — блокировка пулов, которая помогает защитить конфигурацию ASIC-майнеров и навести порядок в управлении доступами внутри майнинг-фермы.

 

Мы часто слышим от операторов и хостингов одну и ту же боль: кто-то случайно меняет пулы, кто-то делает это намеренно.

 

Блокировка пулов решает эту проблему на уровне системы.

Что умеет новая функция

🔒 Фиксация настроек пулов
Вы можете зафиксировать текущие пулы на устройстве и защитить их от любых изменений — случайных или несанкционированных.

 

⚙️ Гибкое управление блокировкой
Блокировка и разблокировка доступны:

  • для одного майнера

  • для группы устройств через панель действий или контекстное меню

unnamed.thumb.jpg.e5d79fdba5563fa40ebf424aa90285f5.jpg

 

 

unnamed(1).thumb.jpg.fd419674e2435ecc54143a77f26a97c0.jpg

 

👤 Контроль прав доступа
Управлять пулами и блокировкой могут только пользователи с соответствующими правами и назначенные менеджеры.

 

📝 Запросы на изменение пулов
Если у пользователя нет прав на изменение:

  • он отправляет запрос

  • менеджер или администратор принимает или отклоняет его

Это позволяет сохранить контроль и при этом не блокировать рабочие процессы.

 

unnamed(2).thumb.jpg.90296c886c8dd16384045c7c20742ee5.jpg

 

 

📊 Обновлённые статусы пулов
Пулы могут находиться в следующих статусах:

  • Заблокированы

  • Разблокированы

  • Неоплачены

  • Ожидают подтверждения изменения

Актуальный статус отображается прямо в таблице на Дашборде при наведении.

 

unnamed(3).thumb.jpg.6443665d3c8406a2301bd8eb9a88533a.jpg

 

С функцией защиты пулов вы получите:

  • защиту от фрода и ошибок персонала

  • прозрачный контроль изменений

  • меньше инцидентов и разборов «кто и что поменял»

  • стабильный хешрейт и предсказуемая работа фермы

Функция уже доступна в Moonone.

 

👉 Если вы управляете майнинг-хостингом или крупной фермой и хотите посмотреть, как это работает на практике — напишите нам, покажем в демо и обсудим ваш кейс.

Posted (edited)

 

Привет, друзья! 👋

Перед Новым годом 🎄 продолжаем делиться обновлениями в системе мониторинга и управления майнингом Moonone.

 

Новая функция — Централизованные уведомления в Moonone помогает держать майнинг под контролем и реагировать на события вовремя, даже при высокой нагрузке.


Все важные события собраны в одном месте — вы реагируете на них сразу из единого центра.

 

unnamed.thumb.jpg.97d63dbbcee533a66a8c58aebe261e6c.jpg

 

Что вы получаете:

 

🔐 уведомления по ключевым событиям: безопасность (включая блокировку пулов), роли и сотрудники, сбои ASIC-майнеров, задачи;

быстрый переход из уведомления к устройству или действию;

возможность просматривать, подтверждать или отклонять операции, отмечать уведомления и фильтровать их;

🚨 визуальное выделение критических событий, чтобы не пропустить важное;

⚙️ гибкие настройки — каждый пользователь видит только то, что важно для его роли.

 

С Moonone вы видите полную картину работы фермы и управляете ей как единым бизнесом.

 

🎁 Небольшой новогодний подарок для хостингов и майнинг-центров — по запросу предоставляем месяц* полноценного управления майнингом на любом тарифе, чтобы вы могли спокойно протестировать систему в работе.

 

*не суммируется с триалом


Напишите нам в Telegram https://t.me/moonone_mining

Edited by Moonone
  • 3 weeks later...
Posted (edited)

Привет, друзья! 👋
Праздники закончились — всех с прошедшим Новым годом 🎄

Сказки про «потерянное время» остаются в прошлом году, а мы открываем 2026 год важным обновлением в системе мониторинга и управления майнингом Moonone.

 

Обновлённый Power Control — мы серьезно прокачали модуль управления питанием по расписанию!

 

Как настроить и работать с модулем? 👉 Читайте в нашей базе знаний

 

Что нового:


🗓 гибкие расписания по дням недели с учётом часовых поясов;
⏱ до 5 временных слотов в день с шагом 10 минут — без пересечений и логических ошибок;
🌙 корректная работа ночных интервалов с переходом через 00:00;
📌 разовые расписания для праздников, ремонтов и отдельных событий — без изменений в основном графике;
⚠️ система предупреждает о пересекающихся расписаниях;
📊 наглядная сводка — вся логика расписания видна до применения.

 

Управляйте временем работы устройств системно:
задали правила → система исполняет → результат предсказуем.

 

🎁 Новогодний бонус для хостингов и майнинг отелей
По запросу дарим месяц* полноценного управления майнингом на любом тарифе.

*не суммируется с триалом


Напишите нам в Telegram.

unnamed-2.jpg

unnamed-3.jpg

unnamed-4.jpg

Edited by Moonone
Posted

Привет, друзья! 👋
Moonone запускает партнёрскую программу для тех, кто работает с майнинг-инфраструктурой и участвует в развитии объектов.

 

🤝 Партнёрская программа Moonone
К партнёрству могут присоединиться компании и специалисты, работающие с майнинг-объектами:
 

Если вы участвуете в запуске, сопровождении или развитии майнинг-центров — партнёрская программа Moonone для вас.

 

💰 Как вы зарабатываете


🔹 10% от подписки всех клиентов, которых вы подключаете напрямую;
🔹 5% от подписки клиентов, которых приводят ваши партнёры.

 

Вознаграждение начисляется ежемесячно, пока клиент пользуется Moonone.

 

🚀 3 шага, чтобы начать


1️⃣ Подайте заявку — мы активируем доступ к партнёрской программе;
2️⃣ Подключите объект или порекомендуйте Moonone;
3️⃣ Получайте регулярный доход каждый месяц, 24 месяца или пока клиент платит.

 

Заявка — в нашем Telegram.

  • 3 weeks later...
Posted

Привет, друзья! 👋

 

Мы хотели бы рассказать об одном важном техническом моменте для владельцев WhatsMiner, которые хотят использовать Moonone на максимум.

 

Чтобы использовать расширенные функции управления — перезагрузку ASIC, переключение пулов, массовые настройки и автосценарии — на устройствах WhatsMiner необходимо активировать Write API.

По умолчанию эта опция отключена.
Без её включения система сможет только мониторить устройство — вы видите данные, но не можете влиять на работу оборудования.

 

Что даёт активированный Write API?

 

Все функции управления, включая:

 

🔄 перезагрузка ASIC при сбоях;
🔀 автоматическое переключение пулов;
🛠 создание автозадач на ремонт;
📊 массовая настройка параметров для групп устройств.

 

Можно ли включить API сразу на всех майнерах?

Да, WhatsMiner Tools позволяет выделить и настроить сотни устройств за один раз.

 

Работает ли MoonOne со всеми моделями Whatsminer?

Да, включая M30, M50, M60, M61, M63, M66, M70 и все новые ревизии.

 

Включите Write API, чтобы Moonone управлял устройствами, а не просто наблюдал за ними.

 

По вопросам подключения и демо напишите нам в Telegram https://t.me/moonone_mining

  • 3 weeks later...
Posted

️ Moonone работает с прошивкой Pitbit

 

Для владельцев ASIC-майнеров с установленной прошивкой Pitbit хорошая новость — Moonone полностью поддерживает работу с этим ПО.

 

Если на ваших устройствах используется Pitbit, вы можете подключить их к Moonone и получить весь функционал мониторинга и управления без отката прошивки  для НЕОГРАНИЧЕННОГО количества майнеров!

 

Что это даёт:

 

🔄 централизованный мониторинг всех устройств в одной системе;
⚙️ удалённое управление и выполнение массовых операций;
📊 функции управлением питанием по расписанию;
🛠 удобную работу с группами устройств;
👥 отчеты по майнингу и много другое.

 

Совместимость с Pitbit позволяет сохранить выбранную прошивку и при этом использовать Moonone как единый центр управления любым майнинг-ЦОДом.

 

Если у вас уже развернута инфраструктура на Pitbit — вы можете подключиться к Moonone без изменения текущей конфигурации оборудования.

По вопросам подключения и тестирования — напишите нам в Telegram.

https://t.me/moonone_mining

 

Сайт Moonone: https://moonone.ru

Posted (edited)
Привет, друзья! 👋
 
Готовите отчётность по майнингу для ФНС и тратите часы на сбор и обработку данных?
Есть способ сдать XML-отчёт за 1 минуту — и дешевле, чем услуги бухгалтера.
 
 
Тариф White — это готовое решение для тех, кто хочет закрыть вопрос с налоговой раз и навсегда, не нанимая специалистов и не рискуя ошибками.
 
Что вы получаете:
 
Фиксированная цена 10 000 ₽ — платите только за готовый отчёт, независимо от количества устройств;
Любое число майнеров — 10, 100 или 1000 устройств: стоимость не меняется;
Готовый XML за 1 минуту — система сама соберёт данные и сформирует файл для ФНС;
Бесплатный мониторинг 24/7 — базовый контроль оборудования уже включён;
Никаких ручных расчётов — исключён человеческий фактор и ошибки в цифрах;
Поддержка любых масштабов — от домашней фермы до промышленного ЦОД.
 
Как это работает? Всего 4 шага:
 
1️⃣ Подключаете оборудование — Moonone начинает собирать данные;
2️⃣ Добавляете реквизиты — заполняете сведения об операторе;
3️⃣ Скачиваете ежемесячный отчёт — готовый XML для майнеров (1 числа каждого месяца);
4️⃣ Скачиваете квартальный отчёт — для ОМИ и сдачи в ФНС.
 
А если у меня 500 устройств? Придётся платить больше?
Нет. Цена отчёта фиксирована — 10 000 ₽, независимо от объёма инфраструктуры.
 
Подходит ли для промышленных ЦОД?
Да. Мы работаем с операторами, у которых тысячи ASIC: отчёт формируется так же быстро и без ошибок.
 
Отчётность по майнингу больше не головная боль.
Moonone White — это прозрачный учёт, автоматизация и спокойствие перед проверками.
 
📩 Хотите попробовать? Подключите тариф White до 31 марта и сформируйте свой первый отчёт БЕСПЛАТНО.
 
Напишите нам в Telegram: https://t.me/moonone_mining

Generated Image February 25, 2026 - 6_54PM.png

Edited by Moonone
Posted

Привет, друзья! 👋

 

Мы записали для вас новый видео-урок, который подробно рассказывает о том, как устроена и работает программа для формирования отчета майнеров и ОМИ в MoonOne.

 

Видео можно посмотреть на странице нашего сайта MoonOne White или на видео хостинге Rutube: Как сформировать XML-отчет по майнингу в MoonOne для ФНС — пошаговая настройка отчета майнера

 

Мы помогаем майнерам и операторам майнинговой инфраструктуры ОМИ оптимизировать отчетность, включая отчет по майнингу в формате XML.

С помощью нашей программы для формирования отчета майнера и ОМИ отчеты создаются автоматически ежемесячно, ежеквартально, ежегодно.

 

📩 Хотите попробовать? Подключите тариф White до 31 марта и сформируйте свой первый отчёт БЕСПЛАТНО.
 
Напишите нам в Telegram: https://t.me/moonone_mining
Posted

🚀 Привет, друзья! 👋

 

🚀 Хотели поделиться с вами кейсом наших клиентов — контейнерный майнинговый ЦОД с 192 ASIC-майнерами работает с ограничениями по электроэнергии.

 

По условиям энергокомпании в феврале необходимо было запланировать 2 ежедневных отключения:

• 03:00 – 06:00

• 12:00 – 16:00

Это означает, что контейнер может работать только 17 часов в сутки. Фактический аптайм — 70,8%.

 

Задача клиента:

Соблюдать строгое расписание отключений, чтобы не получать штрафы и при этом не терять время добычи.

 

🛠 До внедрения нашей системы:

• технику приходилось 2 раза в сутки приезжать на объект

• отключения выполнялись вручную

• включение происходило с задержками

• часть майнеров не запускалась после подачи питания

• нужно было решать проблемы вручную

 

⚠️ Проблема клиента:

Контейнер запускался дольше, чем должен, а часть устройств оставалась простаивать.

 

Что сделали и как теперь работает контейнер:

Расписание отключений на месяц вперед с точностью до минуты

Система сама выключает и включает контейнер по графику

После запуска автоматически проходит диагностика майнеров

При проблемах выполняется автовосстановление устройств

Если требуется ремонт — создается задача для техника с логами

 

 

💎 Результат:

• отключения происходят строго по расписанию

• запуск контейнера происходит без участия человека

• почти все проблемы решаются автовосстановлением

• технику больше не нужно 2 раза в день бывать на объекте

больше реально добывающих устройств после включения

 

 

Контейнер работает ровно тогда, когда должен работать — автоматически и без лишних простоев.

 

📩 Хотите, чтобы и ваш объект работал по расписанию без ручного управления?

 

📩 Напишите нам в Telegram: https://t.me/moonone_mining

Posted

🚀 Привет, друзья! 👋

 

Если вы уже используете другую систему мониторинга — это не повод откладывать знакомство с Moonone.

 

На всех тарифных планах доступен бесплатный пробный период.

 

Вы можете спокойно подключиться и протестировать систему в реальной работе.

 

И главное —

не нужно отключать текущий мониторинг

 

Используйте Moonone параллельно:

— сравнивайте функционал

— проверяйте данные

— смотрите, как система ведет себя на ваших устройствах

 

➡️ можно начать с части устройств 

➡️ сразу увидите реальные данные и результаты

➡️ не нужно менять прошивки или ломать текущую инфраструктуру

➡️ помогаем на каждом этапе — от подключения до первых результатов

 

Если вам важно не просто «посмотреть интерфейс», а понять, как система может увеличить ваш хешрейт это лучший способ.

 

🚀 Нужно подключение "под ключ" — напишите нам!

 

📩 Наш Telegram: https://t.me/moonone_mining

📩 Наш сайт: moonone.ru

📩 Наш чат в Telegram:  https://t.me/MoononeChat

 

Партнерская программа — подключайте объекты и зарабатывайте до 10%

Moonone telegram post.png

Posted (edited)

🚀 Привет, друзья! 👋

 

У нас есть классное предложение для майнеров с 1–50 устройствами 

 

White Liteотчет по майнингу в ФНС за 2000 ₽

 

что еще:

мониторинг асиков и базовые задачи уже включены.

 

Если вы майните самостоятельно — это решение закрывает вопрос с отчетностью максимально просто.

 

Что вы получаете:

Готовый XML за 1 минуту — система сама собирает данные и формирует файл для ФНС

Бесплатный мониторинг 24/7 — контроль оборудования уже включен

Никаких ручных расчетов — без таблиц, ошибок и перепроверок

 

Записали видео-урок, где показываем, как всё настроить шаг за шагом:

• как настроить отчет по майнингу

• как сформировать XML-файл для ФНС

• как автоматизировать отчетность

 

Посмотреть видео-урок можно:

 

— на странице Moonone на нашем сайте

— на Rutube: «Как сформировать XML-отчет по майнингу в Moonone для ФНС — пошаговая настройка»

 

Если хотите спокойно майнить и не тратить время на отчетность — White Lite решает эту задачу. 

 

Хотите попробовать?

 

 Просто оставьте заявку:

 https://t.me/moonone_mining

 

🚀 Нужно подключение "под ключ" — напишите нам!

 

📩 Наш сайт: moonone.ru

📩 Наш чат в Telegram:  https://t.me/MoononeChat

 

 Партнерская программа — подключайте объекты и зарабатывайте до 10%

white lite moonone.png

Edited by Moonone
Posted

Привет, друзья! 👋

 

Делимся кейсом крупного майнинг-хостинга, который после подключения к Moonone и внедрения автоматизации вышел на стабильную и предсказуемую работу.

 

📦 12 000 устройств | несколько площадок

 

Проблемы:
— сбои фиксировались с задержкой, часто уже после обращений клиентов
— не было прозрачности: видно факт просадки, но не причины
— техники тратили время на поиск неисправных устройств
— задачи терялись, приоритеты путались
 

В итоге команда работала в режиме реакции, а не управления.

 

⚙️ Что сделали
Подключили Moonone и перевели процессы в системный режим:


✓ включили автоматическую диагностику по каждому устройству
✓ настроили фиксацию всех отклонений
✓ запустили автоматическую постановку задач на ремонт
✓ дали команде единый инструмент вместо разрозненных процессов

 

📊 Результат:


+11% рост uptime за месяц


ремонт начинается быстрее в 4 раза
🚨 0 пропущенных инцидентов
💬 клиенты перестали сообщать о проблемах первыми

 

Что изменилось в работе:
— вместо поиска проблем — работа по задачам
— вместо реакций — контроль и предсказуемость
— вместо сомнений — чёткое понимание проблем с устройствами

 

Итог:


Moonone помогла перевести управление майнингом из ручного и реактивного процесса
в системную работу
с прозрачной логикой и контролем на уровне каждого устройства.

 

👉 Хотите такой же результат?
Запустим пилот на вашей инфраструктуре и покажем эффект уже в первые недели.

 

🚀 Напишите нам —  подключим бесплатно "под ключ". 

 https://t.me/moonone_mining

 

📩 Наш сайт: moonone.ru

📩 Подписывайтесь на наш чат в Telegram:  https://t.me/MoononeChat

 

 Партнерская программа — подключайте объекты и зарабатывайте до 10%

Create an account or sign in to comment

You need to be a member in order to leave a comment

Create an account

Sign up for a new account in our community. It's easy!

Register a new account

Sign in

Already have an account? Sign in here.

Sign In Now
  • Recently Browsing   0 members

    • No registered users viewing this page.
×
×
  • Create New...